-
產品詳情
-
聯系我們
濕法煙氣脫硫(WFGD)是采用堿性漿液或溶液作為吸收劑在吸收塔內對含有SO2的煙氣進行噴淋洗滌,使SO2和吸收劑反應生成亞硫酸鹽和硫酸鹽。
濕法煙氣脫硫工藝包括石灰石(石灰)— 石膏法、氧化鎂法、雙堿法、氨法等。 濕法脫硫技術成熟,效率高,運行可靠,操作簡單,世界上占90%以上的燃煤電廠都采用濕法脫硫技術。
濕法石灰石-石膏法是將石灰石粉制成漿液,在吸收裝置中將煙氣中的SO2脫除而副產石膏的方法。該方法是目前應用最廣的一種煙氣脫硫(FGD)方法。
(1)脫硫效率高,>95%
(2)技術成熟,運行可靠性高
(3)對煤種的適應性強
(4)吸收劑資源豐富,價格低廉
(5)脫硫副產物便于綜合利用
(6)占地面積大,運行費用高
主要適合于410t/h以上鍋爐的煙氣脫硫。優點:技術成熟,吸收劑石灰和石灰石成本低廉,脫硫率可高達90%以上。缺點:投資大(占電廠總投資的10%-15%),設備占地面積大,運行費用高,易結垢。
濕式石灰石/石灰-石膏法原理
脫硫過程:


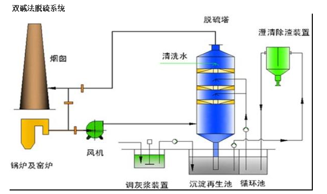
為了克服石灰/石灰石法容易結垢和堵塞的缺點,發展了雙堿法。該法先用可溶性的堿性清液作為吸收劑吸收,然后再用石灰乳或石灰對吸收液進行再生。反應如下:脫硫過程



小型脫硫除塵一體化技術是將文丘里洗滌器與自激式脫硫除塵裝置相結合,利用液滴和液膜通過慣性碰撞和攔截捕獲去除塵粒和應用高效低耗微分潛水脫硫除塵技術。
小型脫硫除塵一體化技術具有省水省電省脫硫劑、運行費用低;脫硫脫氮除塵脫水一體,效率高;脫水效果特好、冬季運行與夏季運行一樣;適用于大、中、小各型鍋爐的特點。
脫硫塔廠家,脫硫塔價格,脫硫塔多少錢,脫硫塔哪家好







